泳潔(鄭州)工程技術有限公司
全國銷售熱線:400-0870-358
國內銷售部:
于經理:15515581312 (河南、湖南、湖北、廣東、廣西、海南、天津、河北、青海、甘肅、新疆)
趙經理:15516966000 (上海、江蘇、浙江、黑龍江、寧夏、貴州、山西、內蒙古、山東)
呂經理:15517588055 (北京、四川、吉林、遼寧、陜西、安徽、福建、江西、重慶、云南、西藏)
景觀水通常指用于視覺觀賞的水體,通常分為兩類:一類是自然水景,像天然的湖泊、河流等;另一類是人工水景,像噴泉、人工湖、城市小型河道等,都是露天地表水,個別人工水體自凈能力非常 低,并且非常容易受到污染。以較低的投資成本和運行費用,改善和保持景觀水質、使其達到規定標準的工程措施;景觀水通常包括池塘、人工湖、流經城市的小型河道等,景觀水治理需因地制宜、 綜合治理,常用的方法包括物理法、生物法和生態法。
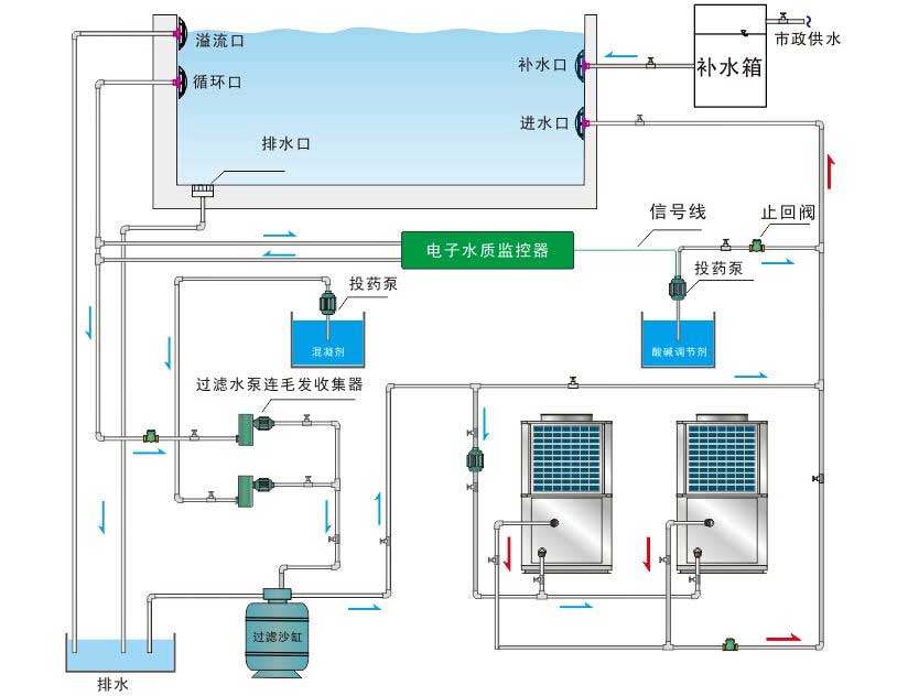
了解更多+水上樂園水處理系統是通過一整套設備(循環水泵、過濾沙罐、消毒設備、水質監測儀、板式換熱器、溫度控制器、水箱及所需管路)的協同運轉,以保證水質及水溫達到國家相關規定要求的水循環過程。
了解更多+溫泉水療SPA水處理
了解更多+景觀噴泉水系處理
了解更多+游泳池/游泳場館水循環處理
了解更多+